PV
Die Installation zeigt in 3 Himmelsrichtungen:
Ost, Süd, West
PV Strings
Die PV Stringverschaltung hat sich aufgrund der maximalen Spannung der eigenen MPP Tracker ergeben und ist der Tatsche geschuldet, dass jeder Fronius Gen24 seine eigene Batterie besitzt, die er auch voll bekommen soll. In ein Limit hinein zu laufen, war hier keine Option. Somit haben wir gesamt 8 Strings die jeweils über einen eigenen MPPT Tracker auf den Wechselrichter angeschlossen sind.
Die Anlage erreicht eine autonomie von mitte März bis mitte Oktober. Egal ob die Elektroautos geladen werden, gleichzeitig Klima, Server und Wärmepumpe läuft. Alles kann Tag und Nachts ohne Einschränkungen und Stromzukauf in den Monaten betrieben werden.
Batterietechnik 310kwh Speicher
Als Batteriespeicher habe ich mich bewusst gegen eine Handelsübliche Lösung entschieden und mit anderen Interessierten eine Lösung entwickelt um gebrauchte Fahrzeugbatterien als Heimspeicher zu verwenden. Die Batterien haben im Garten einen sicheren Platz gefunden, ohne Probleme mit der Versicherung zu bekommen. Im Bild zu sehen, der Übersiedlungstag - ab in den Container....

Smartmeter
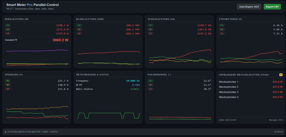
Fronius Gen24 sollte eigentlich eine Funktion des Paralellbetriebs bekommen, allerdings ist Fronius diese Funktion bis heute 14.07.2024 schuldig. Somit war ein neues Projekt geboren - Fake - Smartmeter.
Wir lesen mit einem Raspberry PI via Modbus den original Smartmeter aus und übergeben jeden Wechselrichter nur 1/4 der realen Leistung via Modbus TCP. Somit stimmen die Grafiken in Solarweb, wie auch die Ladung / Endladung der Batterien.